Vorausschauender Service für Maschinen im Feldeinsatz dank Künstlicher Intelligenz

Die SPALECK GmbH & Co. KG stellt Förder- und Separiertechnik her, eingesetzt u.a. beim Recycling von Metallen, Holz und Batterien. IoT-Technologie ermöglicht es Serviceingenieuren, Anlagen über Sensorkannäle wie Vibration zu überwachen.
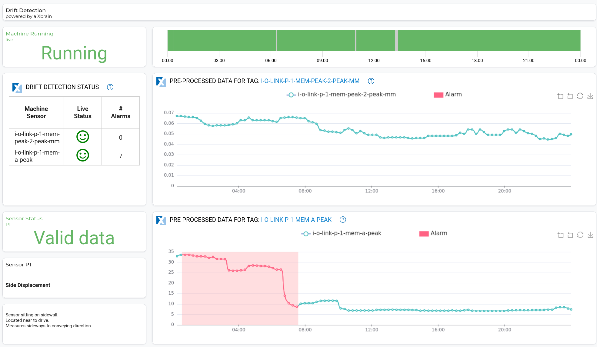
aiXbrain soll die IoT-Plattform mit KI erweitern, um frühzeitige Erkennung potenzieller Probleme und möglicher Stillstandsursachen zu ermöglichen.
Zunächst wurde Dataray® AI for Predictive Maintenance im IXON Cloud Marketplace freigeschaltet. Das Dataray Plug-in integriert nahtlos über den IXON Connector mit SPALECK-Daten und -Dashboards.
Durch eine Kombination aus statistischen Methoden und SPALECK-Domänenexpertise wurden relevante Trainingsdaten identifiziert. Anschließend wurde eine semi-supervised Drift Detection trainiert, die kontinuierlich auf Echtzeitdaten läuft.
KI-Ergebnisse werden in speziellen Dashboards visualisiert; eine automatische Alarmmitteilung per E-Mail informiert das Servicepersonal proaktiv. Falsch erkannte oder übersehene Datenbereiche lassen sich bequem markieren und umlabeln, damit die KI kontinuierlich weiterlernt.


Mit Dataray® AI auf IXON Cloud hat SPALECK eine Lösung gefunden, um alle Maschinen im Einsatz intelligent und proaktiv zu überwachen. Endkunden profitieren von schnellen Reaktionszeiten und rechtzeitigen Reparaturen, wodurch teure Ausfallzeiten vermieden werden. SPALECK kann die Kundenzufriedenheit steigern und sein Ersatzteilemanagement optimieren.
SPALECK bezieht Dataray AI als SaaS App in der IXON-Plattform.